提供生物制药系统工程装备
·研发 ·设计 ·制造 ·安装 ·GMP验证 ·售后
一站式交钥匙工程服务
真诚合作,认真负责,客户满意
以优良的品质为客户提供技术先进、性能稳定的制药装备
打造“科润海”优质品牌
规范严谨的设计,先进的制造设备
认真负责的调试,耐心仔细的培训,快速响应的售后
满足GMP验证及中外药典要求
一.概述
用纯化水作原料水,经过纯蒸汽发生器设备生产高质量纯蒸汽,完全符合现行药品生产规范(GMP)验证要求,达到或超过中国药典、美国药典、日本药典、欧盟药典对制药、生物制品行业中纯蒸汽的要求。是制药工艺设备、卫生级容器、管道阀门无菌灭菌消毒的理想设备。
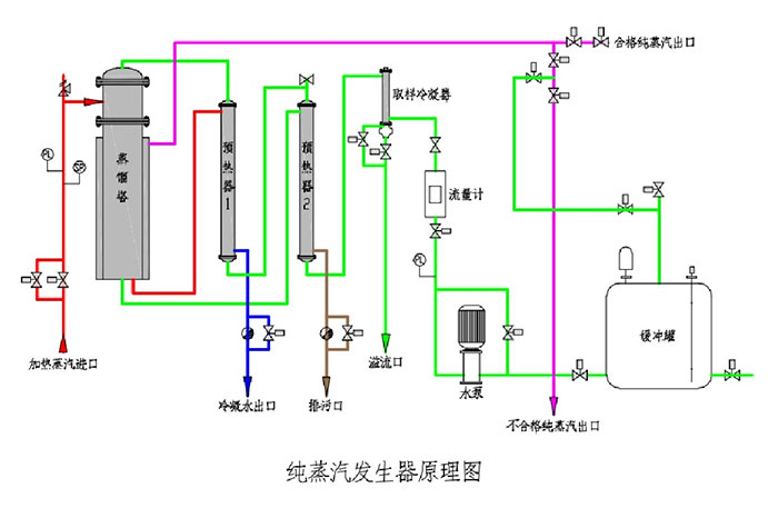
二.工作原理
由输入泵将原料水输送至预热器预热,预热后的原料水进入蒸发器管程中,蒸发器壳程通入工厂蒸汽加热列管中的原料水,蒸发过程产生的二次蒸汽经蒸发器上端的二级分离器分离后进入蒸汽缓冲罐,分离的浓水沿蒸发器中间管沉降到底部并排出,被储存的纯蒸汽在缓冲罐内部经上部汽水螺旋分离装置再次净化分离,从而得到干燥且热能高的纯蒸汽并输送到生产工艺用汽点进行消毒灭菌使用。

三.系统组成
系统由蒸发器、预热器、蒸汽缓冲罐、纯蒸汽冷凝器、电气控制系统、仪表及管路等组成。

四.主要技术参数(下表参数仅供参考,准确参数以供设备为准)
型号规格 | 工业蒸汽压力(Mpa) | 工业蒸汽耗量(L/h) | 纯化水耗量(L/h) | 纯蒸汽产量(L/h) | 纯蒸汽压力(Mpa) | 尺寸(长×宽×高)(m) |
KRH/ZFC100 | 0.3 | 130 | 125 | 100 | 0.3 | 0.7×0.9×2.5 |
KRH/ZFC200 | 0.3 | 260 | 250 | 200 | 0.3 | 0.7×1×2.7 |
KRH/ZFC300 | 0.3 | 390 | 375 | 300 | 0.3 | 0.8×1.1×2.8 |
KRH/ZFC400 | 0.3 | 520 | 500 | 400 | 0.3 | 0.8×1.2×3 |
KRH/ZFC500 | 0.3 | 650 | 625 | 500 | 0.3 | 0.8×1.3×3.1 |
KRH/ZFC600 | 0.3 | 780 | 750 | 600 | 0.3 | 0.9×1.3×3.1 |
KRH/ZFC700 | 0.3 | 910 | 875 | 700 | 0.3 | 0.9×1.3×3.1 |
KRH/ZFC800 | 0.3 | 1040 | 1000 | 800 | 0.3 | 1×1.3×3.2 |
KRH/ZFC900 | 0.3 | 1170 | 1125 | 900 | 0.3 | 1×1.3×3.2 |
KRH/ZFC1000 | 0.3 | 1300 | 1250 | 1000 | 0.3 | 1.2×1.3×3.2 |
KRH/ZFC1500 | 0.3 | 1950 | 1875 | 1500 | 0.3 | 1.4×1.3×3.2 |
KRH/ZFC2000 | 0.3 | 2600 | 2500 | 2000 | 0.3 | 1.4×1.3×3.2 |
五.规格/型号命名



Copyright © 2020-2021 九州最新 All Rights Reserved. 苏ICP备10041104号
苏公网安备32118202000596号

